企业动态
供热管家
供热服务
用热指南
用热常识
滨州热力有限公司
热线:968111
公司邮箱:bzxyrl@126.com
客服邮箱:bzxykefu@163.com
当前位置:滨州热力首页 > 企业动态 > 新闻动态
鑫谊热力站网提温 应对寒流天气
文章来源:    发布时间:2016-11-23    点击数:    

 

 

滨州市气象台11月20日发布寒潮蓝色预警,最近几天降温幅度将达10℃左右。滨州鑫谊热力有限公司逐步对站网进行提温,以应对寒流天气。
 
提前提温
 
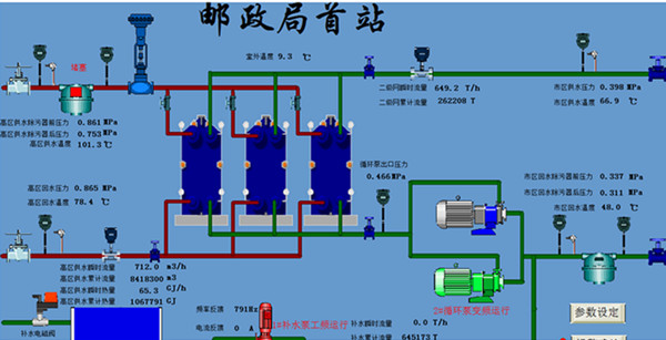
11月22日上午11时,鑫谊热力自控平台数据显示,邮政局首站一次管网供热温度102度,二次管网供热水温度67度。据供热运行人员介绍,为应对此次寒流,按照供热调度方案,自18日开始,大唐热源负荷增加150吉焦,供热首站供热温度提高10度,根据外界气温下降幅度二级供热站提高5度,确保老城区用户室温达标,不受本次寒流影响。
 
 
qq图片20161122110211_副本_副本.jpg
 
 
管网精细化调整,实现智慧供热
 
在今年 “一张热网、三个热源、按需分配”的运行管理模式下,鑫谊热力成立供热调网小组,一是针对因用户采暖设施不符合集中供暖要求,造成的不热投诉问题进行重点处理;二是加强二级网精细化调整,综合外界气温、建筑节能和保温情况等因素,不断优化各供热站二级网流量分配方案,确保气温骤降时用户平衡达标供热。
 
 
供热管家一站式服务初显成效
 
今年集“运行调节、巡检维护、用户投诉”于一体的一站式管家服务全面展开,从21日热线数据来看,投诉数量较前期明显减少。天鸿区域供暖管家李海明给我们介绍,他今年负责24个小区、27万㎡的供热区域,该区域供暖初期运行比较平稳,共处理用户投诉30余条,因气堵原因造成的不热问题占80%,供热管家提供技术支持,主动配合物业进行处理,经回访,热用户对今年的服务模式表示一致好评。
159402952663009801_副本.jpg                           
 
为了您的温暖,鑫谊供热人全员在岗。供热人始终铭记,供暖是一项民生工程。让您温暖过冬,是我们的职责所在。始终与您在一起——鑫谊供热温暖相伴。
版权所有:Copyright ©2010 滨州热力有限公司 网站备案号: 鲁ICP备10209030号-5  

鲁公网安备 37160202000712


服务及报修:968111 传真:0543-2198799 公司邮箱:bzxyrl@126.com 公司地址:滨州市黄河十二路1011号 滨州网站建设:山东华拓