
寒冬腊月,气温骤降,面临室外气温零下十几度的极寒天气,无疑是对鑫谊供热人年终岁末的一次考验,为守护万家温暖,我们坚守责任,践行承诺,现为老城区广大热用户呈上一份供热答卷,诚邀您做一次阅卷人。
老城区供热现状
1、供热模式:两大热源、一张热网,采取双热源并网运行方式,老城区中心区通过88处混水站混水供热,其他区域通过62处换热站间接供热。
2、供热数据:截止2017-2018采暖季,老城区已建成155处供热站,供热管网达到277.5公里,供热外围:西侧以渤海十一路为界,
东至梁才办事处,南起南外环孙家楼村,北到秦皇台乡,实际供热单位596家,供热面积873.9万㎡。
老城区供热测试卷
【提问】随着外界温度不断降低,室外管道极易发生冻胀爆裂现象,面对近日持续零下十几度的极寒天气,如何保证老城区安全稳定达标供热?
【回答】
(一)确保充足稳定的热源供应
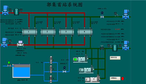
事实依据:2017-2018采暖季,老城区在大唐、滨化双热源并网供热模式下制定了五套运行方案,确保任一热源出现问题时可互切互换、互换互补。面对近期持续数日的极寒天气,积极协调两大热源单位,压生产、保民生,提前三至五天做好提温准备,据统计,今冬最低温度出现在2018年1月24日,气温降至零下14度,当日热量提高至1800GJ,供热二次网供水温度提高了6度,确保了室内达标供热。
图解:
、
1月23日,滨化首站系统截图

2月4日,郭集首站系统截图
(二)加强巡检密度,启动安全应急保障
据往年数据分析,在外界气温持续下降的情况下,供热站网因供热负荷逐渐提高从而面临着极其严峻的“”高温高压“”考验,鉴于此,鑫谊热力采取三项举措确保站网安全稳定运行。
事实依据:
1、加强供热站网巡检力度和密度。除五个供热首站24小时值班以外,其余150个供热站点、150公里管线、200余个阀门井规定四个区域工作人员每隔3天巡检一次,重点排查管道及阀门是否泄露、管道位移等事项,相比供暖初期巡检频率提高了1倍。

2、隐患排查无死角,即查即改,销号管理。严格坚持三级安全排查制度,隐患排查横到边、纵到底、无死角、全覆盖,大到水泵、电机,小到螺栓、拷壳,共计查出隐患点50余项,整改50余项。
安全整改——添设护栏
3、启动应急保障。针对管线焊口、弯头、补偿器潜在发生的泄露问题,分项制定抢修和应急方案,提前储存备品备件,每月至少组织一次反事故演习,同时,公司两个抢修队伍24小时值班,确保快速高效处理供热运行中发生的故障。

今冬供暖83天,四大区域均实现了零事故、零故障停供的稳定局面。
(三)践行“暖万家”服务承诺,提高用户满意度
事实依据:
1、两部热线电话24小时值班,利用热线接听系统,通过手机APP快速派单至供热管家,单笔投诉业务接单、派单平均耗时1分20秒,同时,供热管家严格按照规定时限快速高效处理不热问题,从而大大提高了热线办结率。


热线管理平台
2、22名供热管家规范、专业、高效处理不热问题,供暖以来,热线电话多次接到对管家的点名表扬。


3、印发热计量明白纸、供热明白纸,开展多项供热进社区服务活动,通过公司网站、微信公众号、各大媒体加强供热知识的宣传和普及,提升用户满意度。

4、新建营业厅为区域热用户用热咨询和缴费业务提供了便利,打造了老百姓家门口的“营业厅”。

5、严查私接偷热、私自加装循环泵和换热器、私自防水违规行为,拒不完全统计,供暖至今,共查处违规用热289户,切实维护了广大热用户的合法权益,维持了良好的供热秩序。

依法稽查,欢迎您举报,共同维护供热秩序!
感谢您的阅卷,不知您对我们的供热“答卷”是否满意呢?春节将至,为确保广大市民度过一个温暖祥和的春节,鑫谊热力提前制定了保障措施,如您有更好的建议或意见,欢迎后台留言或致电24小时服务热线:2198500 2198106。
鲁公网安备 37160202000712